计量论坛

 找回密码
 立即注册

QQ登录

只需一步,快速开始

搜索

[工程参量] 产品要求平面度3um 平行度5um 粗糙度0.5um 用什么设备检测

[复制链接]
winfeng2008 发表于 2012-10-9 09:40:28 | 显示全部楼层 |阅读模式
最近公司开发一款新产品,原材料是钼。

产品要求表面粗糙度0.5um平面度3um 平行度5um

因为精度要求高,询问了许多设备厂商都无法满足

不知道有谁知道用什么设备进行检测,或者可以满足此精度要求的设备

谢谢,也可留下联系方式,谢谢!
规矩湾锦苑 发表于 2012-10-9 17:21:50 | 显示全部楼层
请描述一下产品的大小和基本几何结构(即大致形状),以及被测表面的大小。
 楼主| winfeng2008 发表于 2012-10-10 08:19:40 | 显示全部楼层
产品图纸.png 技术要求.png
以上为产品的2D图纸和技术要求,请帮忙看下,
是阳极钼片
 楼主| winfeng2008 发表于 2012-10-10 08:23:17 | 显示全部楼层
回复 2# 规矩湾锦苑


    下载 (14.54 KB)
3 分钟前

下载 (8.56 KB)
3 分钟前


以上为产品阳极钼片的2D图纸和技术要求,请版主帮忙看下,
规矩湾锦苑 发表于 2012-10-10 14:01:40 | 显示全部楼层
回复 4# winfeng2008

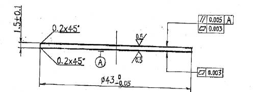
  这是一张厚1.5mm,直径Φ43mm的薄片型零件,双面平面度和相互之间的平行度要求很高,表面粗糙度Ra0.5为过去的8级光洁度,而厚度尺寸控制要求并不高。虽然图纸规定了两个表面一个是被测要素,另一个是基准要素A,但是因为两个表面的几何结构和尺寸及形状公差要求完全相同无法区分,应理解为互为被测要素和基准要素。
  对于材料性能我不懂,不知道这么薄的零件刚性如何,测量中的支撑状态和受力变形对测量结果的影响有多大。为了预防材料变形对测量结果的影响,建议测量方法如下:
  使用的测量设备:立式光学计和Φ45mm或Φ60mm的双工作面平晶
  测量方法:
  1.将平晶置于立式光学计工作台上,仪器安装球形测头,1.5mm量块放平晶上,测头与量块表面接触调整仪器零位;
  2.取下量块,将被测件置于平晶上,对被测件各受检点检测,各点读数最大值与最小值之差a1。然后将被测件翻面同样方法再检得a2。
  3.评定:
  如果a1≤0.003mm,a2≤0.003mm,则被测件平面度和平行度均合格。
  如果a1≤0.003mm,a2>0.003mm但<0.005mm,则被测件平行度和A面平面度合格,B面平面度是否合格应根据各点的检测数据按最小包容平面进行评定后加以判定。如果a1和a2有一个>0.005mm,则被测件判定为不合格。
  说明:
  ①平晶表面模拟理想平面和被测件的下表面,同时支持下表面防止被测件自重和测量力的影响造成测量误差,使用双工作面平晶是为了确保平晶两个工作面的平行度满足测量要求。
  ②仪器相对于平晶的理想平面调整了零位,因此被测表面各点的读数就是该点到理想平面的距离,各受检点到理想平面的最大距离与最小距离之差就是该表面的平面度,所以被测件上表面检测的最大值与最小值之差就是该表面的平面度误差。
  ③因为被测件放在平晶上,平晶表面模拟了被检件的下表面,被测件上表面检测的最大值与最小值之差可认为是上表面各点对下表面的最大厚度差,也就等于对下表面的平行度误差。翻面检测后得到另一面与其对面的平行度误差。取两个平行度误差中的最大值为被测件两工作面平行度误差。
  ④表面粗糙度的检测非常简单,我就不说了。
 楼主| winfeng2008 发表于 2012-10-11 11:31:35 | 显示全部楼层
回复 5# 规矩湾锦苑


    谢谢您的回答,收益良多
您需要登录后才可以回帖 登录 | 立即注册

本版积分规则

小黑屋|Archiver|计量论坛 ( 闽ICP备06005787号-1—304所 )
电话:0592-5613810 QQ:473647 微信:gfjlbbs闽公网安备 35020602000072号

GMT+8, 2025-10-23 08:56

Powered by Discuz! X3.4

Copyright © 2001-2023, Tencent Cloud.

快速回复 返回顶部 返回列表