计量论坛

 找回密码
 立即注册

QQ登录

只需一步,快速开始

搜索

[几何量仪器] 可以满足下列平行度、平面度、粗糙度需求,麻烦各位!

[复制链接]
winfeng2008 发表于 2012-10-10 08:42:14 | 显示全部楼层 |阅读模式
江湖告急!!!!!!!!!!!!!!!

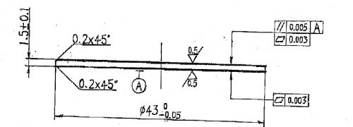
最近公司开发一款阳极钼片

产品粗糙度要求0.5um

平行度要求5um平面度要求3um

请问使用什么仪器可以测量。

询问了很多仪器厂商都说无法满足其精度,

还请各位帮忙,如有联系方式、型号或品牌那就更完美了,谢谢!
 楼主| winfeng2008 发表于 2012-10-10 08:49:14 | 显示全部楼层
附件为产品2D图面,请各位帮忙看看 产品图纸.png
kingwlaction 发表于 2012-10-10 10:50:29 | 显示全部楼层
那你应该询问一下进口设备的厂家。 丹青公司有满足你们精度的设备,但是我看你们阳极钼片
是不是非常薄,这样子可能有点麻烦。
 楼主| winfeng2008 发表于 2012-10-10 11:14:42 | 显示全部楼层
回复 3# kingwlaction


    是很薄,不知道你是否有联系方式?
kingwlaction 发表于 2012-10-10 11:15:38 | 显示全部楼层
回复 4# winfeng2008
  不知道你们是哪里的。  这是浙江办的电话。 0571-82812706
 楼主| winfeng2008 发表于 2012-10-10 11:22:38 | 显示全部楼层
回复 5# kingwlaction


    我也是浙江的,有没有手机号码?或者具体找哪一位,这样好电话详谈!
 楼主| winfeng2008 发表于 2012-10-10 11:28:20 | 显示全部楼层
另外贵公司主要经营的是 ?
您需要登录后才可以回帖 登录 | 立即注册

本版积分规则

小黑屋|Archiver|计量论坛 ( 闽ICP备06005787号-1—304所 )
电话:0592-5613810 QQ:473647 微信:gfjlbbs闽公网安备 35020602000072号

GMT+8, 2025-10-23 08:56

Powered by Discuz! X3.4

Copyright © 2001-2023, Tencent Cloud.

快速回复 返回顶部 返回列表