找回密码
 立即注册

QQ登录

只需一步,快速开始

搜索

[粗糙度] 粗糙度0.5um平行度5um平面度3um 使用什么仪器可以测量,急!

[复制链接]
winfeng2008 发表于 2012-10-10 08:39:26 | 显示全部楼层 |阅读模式
江湖告急!!!!!!!!!!!!!!!

最近公司开发一款阳极钼片

产品粗糙度要求0.5um

平行度要求5um平面度要求3um

请问使用什么仪器可以测量。

询问了很多仪器厂商都说无法满足其精度,

还请各位帮忙,如有联系方式那就更完美了,谢谢!
 楼主| winfeng2008 发表于 2012-10-10 08:48:12 | 显示全部楼层
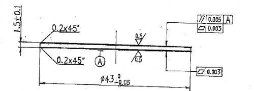
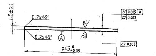
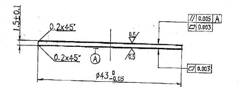
产品图纸.png

附件为产品2D图面,请各位帮忙看看
回复 支持 反对

使用道具 举报

寒风梦竹 发表于 2012-10-16 13:25:09 | 显示全部楼层
可以看一下检验卡具设计这本书,上面写的很多东西可能对你们有帮助,在资料下载区就有这本书,可以找一下!
回复 支持 反对

使用道具 举报

bruceiee 发表于 2013-1-13 09:59:19 | 显示全部楼层
三坐标可以检测平行和平面度但是粗糙度不能检测
回复 支持 反对

使用道具 举报

那个季节 发表于 2013-1-26 23:32:48 | 显示全部楼层
三坐标可以检测平行和平面度但是粗糙度不能检测
bruceiee 发表于 2013-1-13 09:59


精度到微米了,三座标的精度是达不到的
回复 支持 反对

使用道具 举报

xxboxx 发表于 2013-6-17 12:38:26 | 显示全部楼层
可以设计专用的检具,测是没有问题的
具体可与我联系
QQ:1791094727
回复 支持 反对

使用道具 举报

scany 发表于 2013-6-27 14:02:00 | 显示全部楼层
三维形貌测量仪可以测量
回复 支持 反对

使用道具 举报

规矩湾锦苑 发表于 2013-6-28 13:41:32 | 显示全部楼层
  被测件是一个圆形金属薄片,直径大小43mm,厚度仅1.5mm,要求表面粗糙度0.5μm,平面度3μm,上下表面的平行度5μm。简单有效的测量方法是:
  测量中自重引起的变形和测量力引起的变形是必须防范的。可以添置一个φ60的平面平晶,将被测件贴附在平晶工作面上防止变形引入的测量误差。
  表面粗糙度的检测是非常简单的,只需要一台表面粗糙度测量仪就可以了。
  平面度的检测也很简单,使用另一个平面平晶观察干涉带形状、干涉带环数和条纹弯曲度即可,或者最简单的方法是用刀形直尺通过光隙法观看不同方向上的光隙大小也是可以的。
  上下表面的平行度可将贴附着被测件的平面平晶置于平板上,表架上安装分度值1μm,或分辨力0.1μm的指示表(显示仪)。先调整平晶使其四周在指示表上的读数相等,然后用指示表在被测件表面上采点,各点在指示表上读数的最大值与最小值之差即为被测件上表面对与平晶贴附表面的平行度误差。然后将被测件翻面,同样测得一个平行度误差。取两个平行度误差的最大值作为被测件上下表面的平行度误差测量结果。
回复 支持 反对

使用道具 举报

iamyss 发表于 2013-7-3 16:36:50 | 显示全部楼层
平行度可以用立式光学计测量,粗糙度可以用粗糙度测量仪测量,平面度采用平晶以技术光波干涉法或者以光隙法测量。
回复 支持 反对

使用道具 举报

您需要登录后才可以回帖 登录 | 立即注册

本版积分规则

Archiver|手机版|小黑屋|计量论坛 ( 闽ICP备06005787号-1|闽公网安备35020602000072号 )
电话:0592-5613810 QQ:473647 微信:gfjlbbs 原国防计量论坛(-=始于2005年=-)

GMT+8, 2026-4-16 17:31

Powered by Discuz! X3.5

© 2001-2026 Discuz! Team.

快速回复 返回顶部 返回列表